Key Features - Maconomy 3.0

Discover the powerful new features and enhancements that make Maconomy 3.0 the most advanced version yet. From modern interface improvements to AI-powered capabilities, explore how these features can transform your daily workflow and boost productivity.

Interface & Visual Features

Modern Look & Feel interface showing lighter color scheme and updated design elements
Modern Look & Feel
Experience a refreshed interface with a lighter color scheme that enhances readability and reduces eye strain. The new design incorporates pictures in workspaces for better visual context and includes a compact mode for more efficient screen real estate usage.
Compact Mode interface displaying data-intensive workspaces with smaller headers and buttons
Compact Mode
Designed specifically for data-intensive workspaces, compact mode features smaller headers and buttons, allowing more content to fit on screen. This improved design enhances productivity by maximizing the amount of information visible at once.
Workspace displaying the default list view layout with organized data columns
Enable "Open in List View" As Default
Workspaces now open in list view by default, providing a more efficient data browsing experience. This consistent interface across all workspaces makes navigation more predictable and user-friendly.

Performance Features

Background Tasks workspace showing task creation, maintenance, and monitoring interfaces
Background Tasks
New dedicated workspaces for creating, maintaining, and monitoring background tasks. Gain complete visibility and control over long-running processes with real-time status updates and comprehensive task management capabilities.
Performance improvement visualization showing faster workspace loading with lazy loading technology
Improved Performance Loading Workspaces
Faster startup times, reduced memory usage, and significantly improved overall application performance.
Price List interface showing zero cost price configuration for unpaid overtime and absence scenarios
Zero Prices in Price Lists
New business functionality allowing zero as a valid cost price. Perfect for handling unpaid overtime, absence tracking, and trainee scenarios. These zero price settings can be enforced at the job price list level for better control.

AI-Powered Features

AI Capabilities overview showing Ask Dela, Smart Summaries, and ICR features
AI Capabilities
Comprehensive AI suite including Ask Dela for natural language queries, and Smart Summaries for intelligent data insights. These optional features provide powerful new ways to interact with your data.
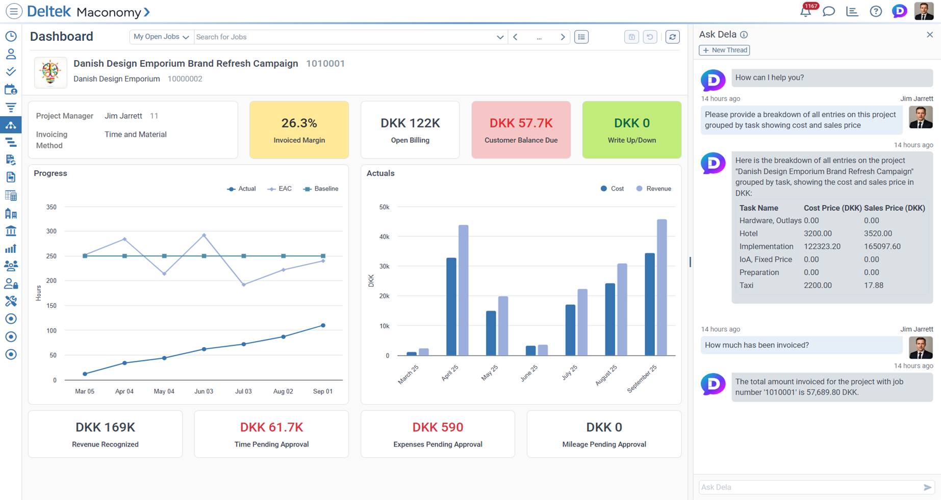
Ask Dela interface showing natural language Q&A capabilities for customer and project inquiries
Ask Dela
Revolutionary natural language Q&A system that understands your questions about customers, projects, and business data. Get quick, intelligent answers without navigating through multiple screens or complex queries.
Ask Dela Document Search interface for uploading and searching Maconomy documentation
Ask Dela Guidelines Notepad showing document organization features
Ask Dela Help Documents interface displaying searchable help content
Ask Dela - Document Search
Upload your own Maconomy documentation in markdown or text format with dedicated archive support. Ask Dela can then search through your custom documentation to provide contextual answers specific to your organization's processes and guidelines.
Smart Summaries
Smart Summaries
AI-powered overviews of Maconomy information that provide intelligent data insights. Includes predefined smart summaries for jobs and customers, plus a flexible framework for building custom smart summaries tailored to your organization's specific needs.